dhis2-users team mailing list archive
-
dhis2-users team
-
Mailing list archive
-
Message #14734
Fwd: 409 Errors in Tracker Capture During Program Enrollment
Hi all,
Please read the thread below regarding Tracker Capture App and server
errors. We have upgraded the server to a T5 package and are still
experiencing issues. In particular, users cannot download reserved UIDs
during peak hours with heavy server traffic. Here is a link to the same
problem logged into JIRA
<https://jira.dhis2.org/browse/DHIS2-2539?filter=-4&jql=text%20~%20%22409%22%20order%20by%20created%20DESC>.
Any advice or feedback on similar experiences would be greatly appreciated.
Many thanks,
*Aimee Edmondo, MPH* | Informatics Associate
aedmondo@xxxxxxxxx <acmartin@xxxxxxxxx> | +260.976.076524
---------- Forwarded message ----------
From: Aimee Edmondo <aedmondo@xxxxxxxxx>
Date: Wed, Nov 22, 2017 at 10:55 AM
Subject: 409 Errors in Tracker Capture During Program Enrollment
To: dhis2-devs@xxxxxxxxxxxxxxxxxxx
Greetings developers,
In Zambia we are implementing tracker capture and have repeatedly come
across the following issue, which is resulting in a non-functional system.
Any advice or assistance would be greatly appreciated. This problem has
also been logged into JIRA.
App: Android Tracker Capture v 0.34 and 0.40
Tablet: Alcatel Pixi4
DHIS2 Tracker: v2.25
Server: BAO ST4
When enrolling a tracked entity in a new program, the system gives a 409
error. These errors create a backlog on the server and other functions
cannot be performed (ex: cannot sync data or generate reserved UIDs).
Server usage is at 100% during peak hours (9:00 to 17:00 Central African
Time) despite limited functionality. All user roles have been changed to
allow them to have access to all permissions. All programs have been
changed to repeatable. The 409 errors and issues persist even after these
changes. Server access log below:
::ffff:197.220.196.195 - LSibongile [22/Nov/2017:08:38:20 +0000] "POST
/api/events/ HTTP/1.1" 409 480 "-" "okhttp/2.7.2" "-"
::ffff:197.220.196.195 - MMusosa [22/Nov/2017:08:38:20 +0000] "POST
/api/enrollments/ HTTP/1.1" 409 494 "-" "okhttp/2.7.2" "-"
::ffff:41.223.117.53 - - [22/Nov/2017:08:38:19 +0000] "GET
/dhis-web-maintenance-user/index.action HTTP/1.1" 200 2725 "https:/..
::ffff:41.223.118.69 - ESINKALA [22/Nov/2017:08:38:19 +0000] "GET
/api/enrollments?skipPaging=true&ouMode=ACCESSIBLE&trackedEn..
::ffff:197.220.196.195 - NBanda [22/Nov/2017:08:38:19 +0000] "POST
/api/enrollments/ HTTP/1.1" 500 226 "-" "okhttp/2.7.2" "-"
::ffff:197.220.196.195 - LSibongile [22/Nov/2017:08:38:19 +0000] "POST
/api/events/ HTTP/1.1" 409 480 "-" "okhttp/2.7.2" "-"
::ffff:197.220.196.195 - MMusosa [22/Nov/2017:08:38:18 +0000] "POST
/api/enrollments/ HTTP/1.1" 409 494 "-" "okhttp/2.7.2" "-"
::ffff:197.220.196.195 - MMusosa [22/Nov/2017:08:38:17 +0000] "POST
/api/enrollments/ HTTP/1.1" 409 494 "-" "okhttp/2.7.2" "-"
::ffff:197.220.196.195 - LSibongile [22/Nov/2017:08:38:17 +0000] "POST
/api/events/ HTTP/1.1" 409 480 "-" "okhttp/2.7.2" "-"
::ffff:197.220.196.195 - NBanda [22/Nov/2017:08:38:17 +0000] "POST
/api/enrollments/ HTTP/1.1" 500 226 "-" "okhttp/2.7.2" "-"
::ffff:41.223.117.53 - PMwambazi [22/Nov/2017:08:38:17 +0000] "GET
/api/events/woasxx8PBT8?fields=created%2ClastUpdated HTTP/1..
::ffff:197.220.196.195 - MMusosa [22/Nov/2017:08:38:16 +0000] "POST
/api/enrollments/ HTTP/1.1" 409 494 "-" "okhttp/2.7.2" "-"
::ffff:197.220.196.195 - LSibongile [22/Nov/2017:08:38:16 +0000] "POST
/api/events/ HTTP/1.1" 409 480 "-" "okhttp/2.7.2" "-"
::ffff:197.220.196.195 - NBanda [22/Nov/2017:08:38:15 +0000] "POST
/api/enrollments/ HTTP/1.1" 500 226 "-" "okhttp/2.7.2" "-"
::ffff:197.220.196.195 - LSibongile [22/Nov/2017:08:38:15 +0000] "POST
/api/events/ HTTP/1.1" 409 480 "-" "okhttp/2.7.2" "-"
::ffff:197.220.196.195 - MMusosa [22/Nov/2017:08:38:15 +0000] "POST
/api/enrollments/ HTTP/1.1" 409 494 "-" "okhttp/2.7.2" "-"
::ffff:41.223.117.53 - PMwambazi [22/Nov/2017:08:38:14 +0000] "POST
/api/events/ HTTP/1.1" 200 247 "-" "okhttp/2.7.2" "-"
::ffff:197.220.196.195 - MMusosa [22/Nov/2017:08:38:13 +0000] "POST
/api/enrollments/ HTTP/1.1" 409 494 "-" "okhttp/2.7.2" "-"
::ffff:197.220.196.195 - LSibongile [22/Nov/2017:08:38:13 +0000] "POST
/api/events/ HTTP/1.1" 409 480 "-" "okhttp/2.7.2" "-"
::ffff:197.220.196.195 - NBanda [22/Nov/2017:08:38:13 +0000] "POST
/api/enrollments/ HTTP/1.1" 500 226 "-" "okhttp/2.7.2" "-"
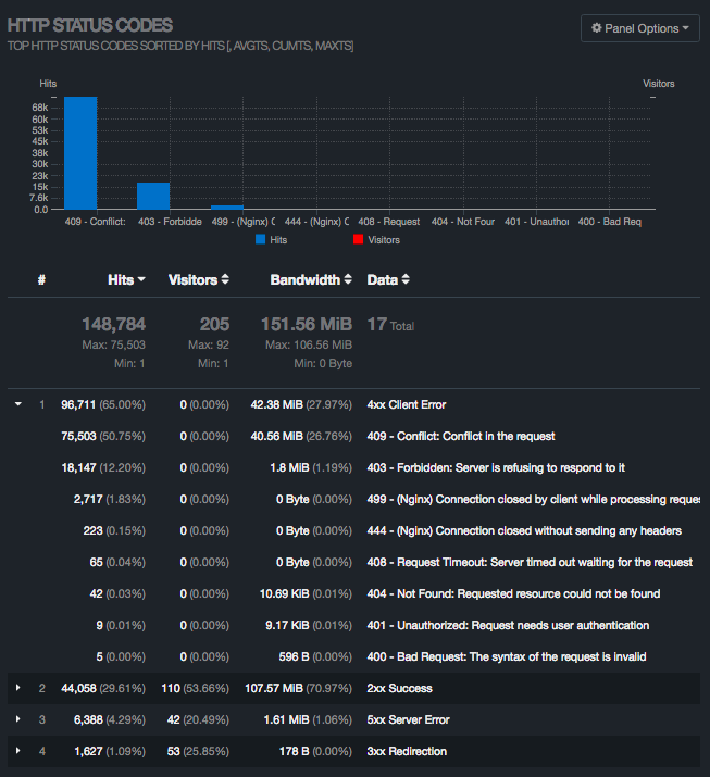
See additional attachments to this email, including CPU usage and error
logs.[image: Inline image 1]
[image: Inline image 2]
*Aimee Edmondo, MPH* | Informatics Associate
aedmondo@xxxxxxxxx <acmartin@xxxxxxxxx> | +260.976.076524


Follow ups